TheKoguryo's 기술 블로그

 Version 2026-05-06

12.3.2 Grafana 구성

Data Source 등록

  1. Grafana에 로그인 합니다.

  2. 왼쪽 메뉴에서 Connections > Data sources를 클릭하고, Add data source를 클릭합니다.

  3. Oracle Cloud Infrastructure Metrics을 검색해 선택합니다.

    image-20250915130708618

  4. OCI 데이터 소스 설정

    • Authentication Provider: OCI Instance 선택

    image-20250924104800418

  5. Save & Test를 클릭하여 접속이 잘 되는지 확인합니다.

대시보드 만들기

  1. 왼쪽 메뉴에서 Dashboard를 클릭합니다.

  2. 새 대쉬보드 생성을 위해 New > New Dashboard를 클릭합니다. image-20250915131959826

  3. Add visualization을 클릭합니다.

  4. Data source를 앞서 추가한 Oracle Cloud Infrastructure Metrics를 선택

    image-20250915132104331

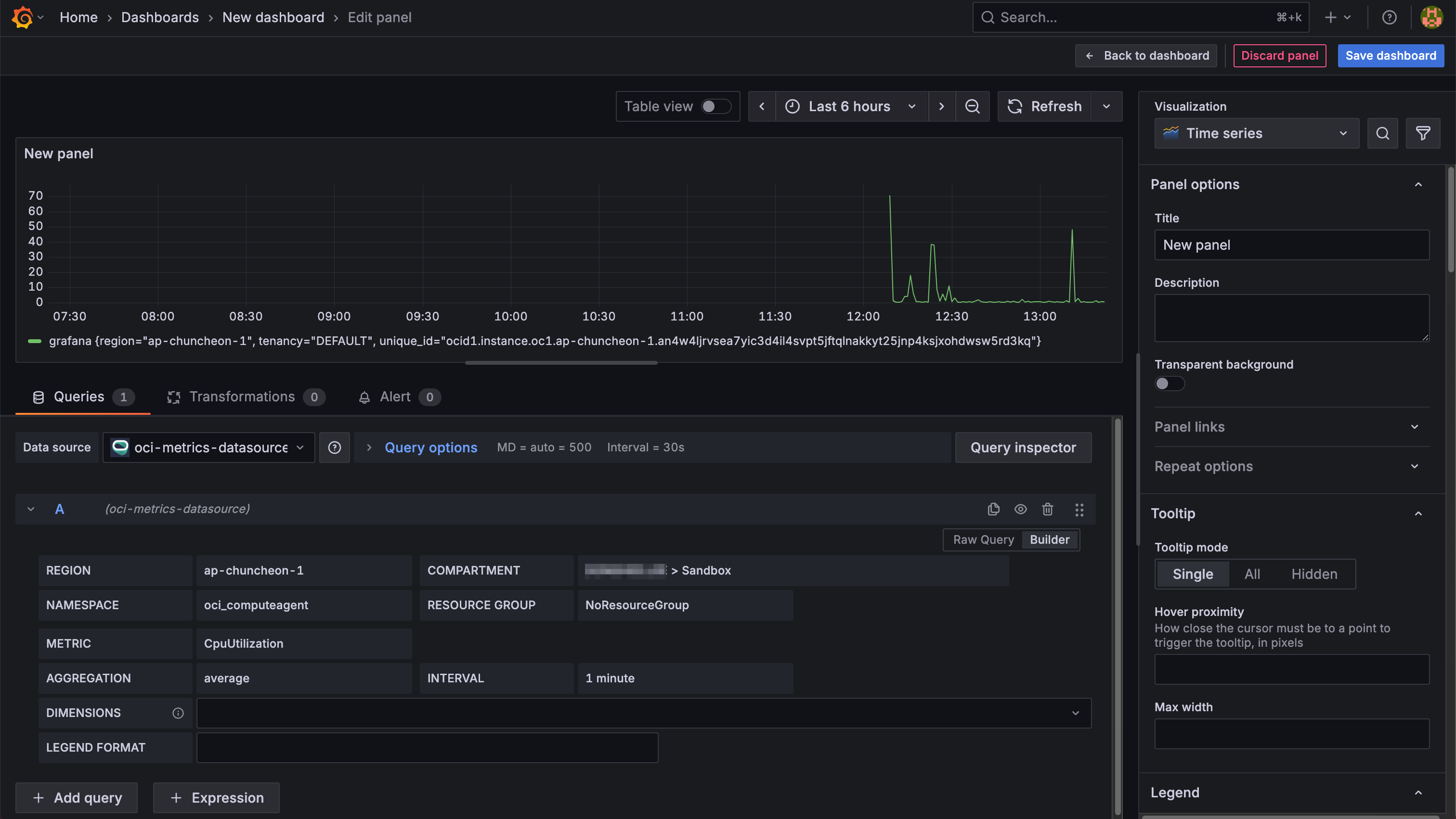
  5. 화면 아래 Query 항목에서 REGION부터 순서대로 하나씩 설정합니다. image-20250915132445738

  6. 작성한 대쉬보드를 저장합니다.

템플릿 기능 사용하기

  1. Back to dashboard를 클릭하여, 현재 패널에서 대쉬보드로 이동합니다.

  2. 오른쪽 위의 대시보드 설정 아이콘을 클릭합니다.

    image-20250915133717338

  3. 변수를 추가하기 위해 왼쪽 메뉴에서 Variables를 선택하고 Add variable 클릭 image-20250915133758106

  4. 새 변수를 추가합니다.

    • Name: region

    • Query: regions()

      image-20250915133850840

  5. Preview of values에서 보는것 처럼 쿼리 결과를 변수로 조회해서 대시보드에서 사용할 수 있습니다.

  6. 아래쪽 Back to list를 클릭하여 변수 목록으로 돌아갑니다.

  7. 아래 2개 변수를 추가합니다.

    Name Query
    region regions()
    compartment compartments()
  8. 대쉬보드로 돌아 가면 위쪽에 선택항목으로 추가된 변수가 보입니다. 실제 region과 compartment가 조회되어 나열됩니다.

    image-20250915133926718

  9. 대쉬보드 Setting에서 아래 변수도 추가합니다.

    region과 compartment를 선택하지 않으면, 아래 변수들은 연관 변수로 변수 추가시 최초 조회시 에러가 날 수 있습니다.

    Name Query
    namespace namespaces($region,$compartment)
    resourcegroup resourcegroups($region, $compartment, $namespace)
    metric metrics($region,$compartment, $namespace, $resourcegroup)
  10. 변수 추가 완료

    image-20250915134020493

  11. 대쉬보드를 저장합니다.

  12. 대쉬보드로 돌아가 처음 추가한 패널을 다시 Edit 합니다.

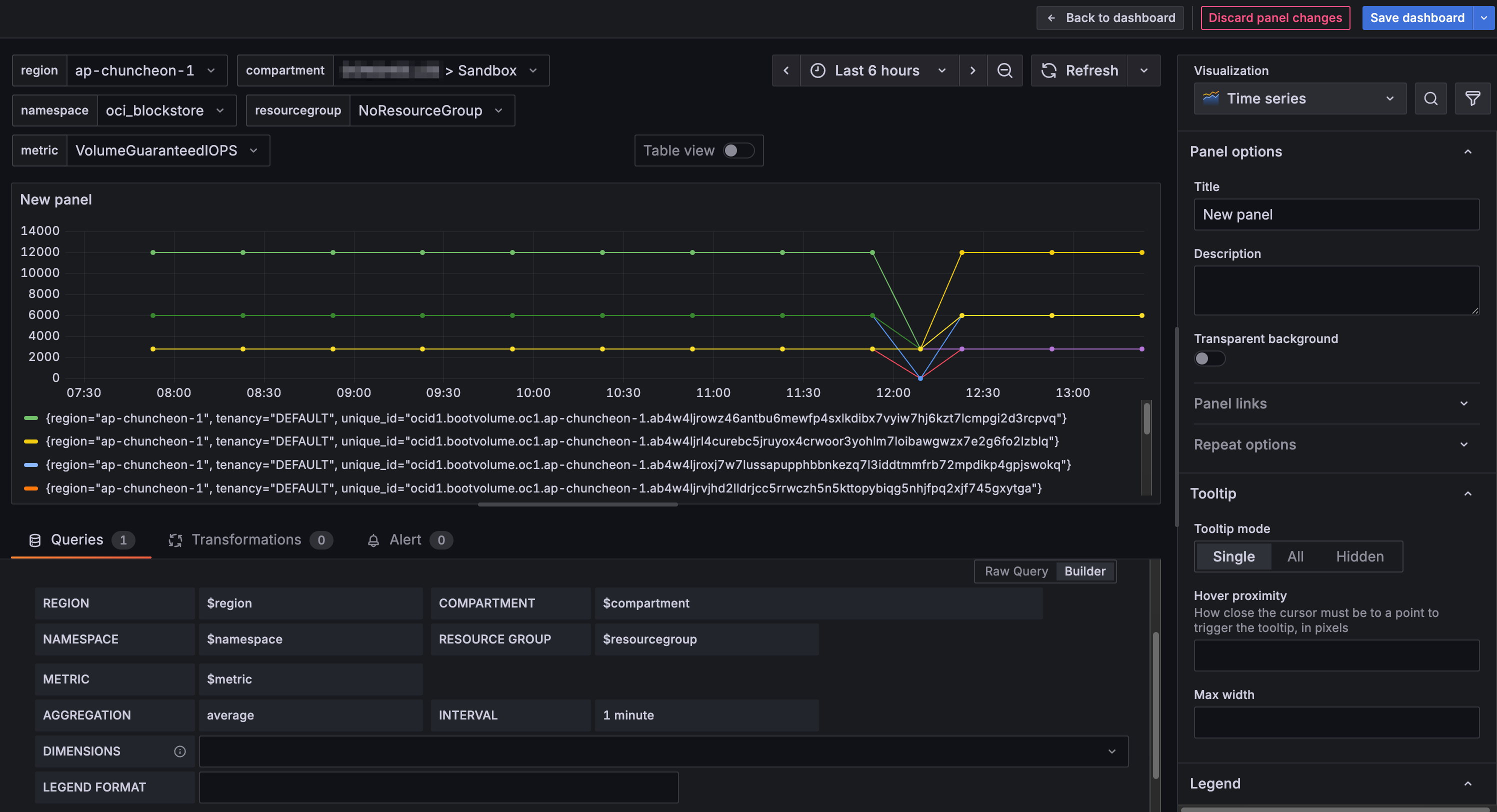
  13. 아래쪽 쿼리의 파라미터로 앞서 생성한 변수로 변경합니다. 예) Region: $region 그러면 대시보드에서 위쪽에 보이는 드랍다운 리스트에서 값을 선택하면, 변수값이 변경되어 원하는 그래프로 조회됩니다. 드랍다운 리스트에서 metric은 모니터링되는 데이터가 없을 경우 리스트가 안 보일 수 있으니, 보이지 않더라도 오류가 아닙니다. image-20250915134128902

  14. 대쉬보드를 저장합니다.

  15. Back to dashboard를 클릭하여, 현재 패널에서 대쉬보드로 이동합니다.

  16. 편집화면에서 패널 크기을 화면에 맞도록 크기를 조정합니다.

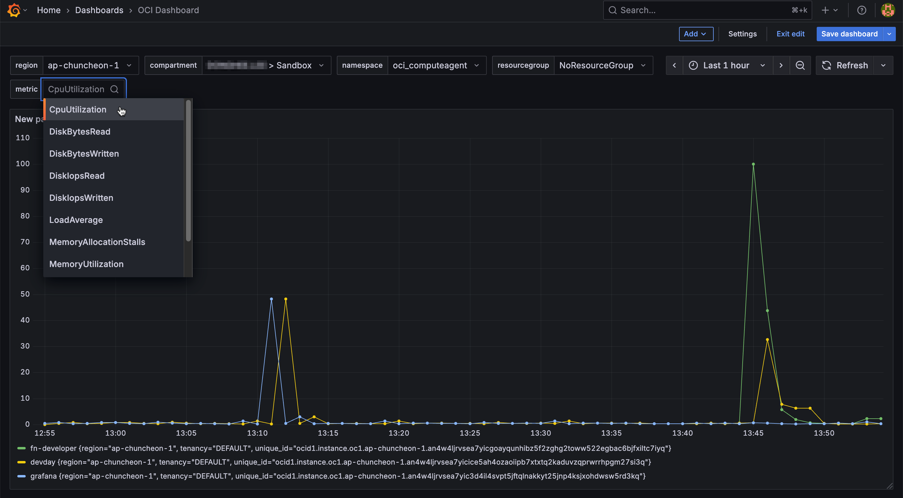
  17. 작성된 대시보드에 그림과 같이 조회할 수 있습니다.

    image-20250915135605928

  18. region 및 다른 항목도 변경하여, 잘 조회되는 지 확인합니다.

참고 사이트



이 글은 개인으로서, 개인의 시간을 할애하여 작성된 글입니다. 글의 내용에 오류가 있을 수 있으며, 글 속의 의견은 개인적인 의견입니다.

Last updated on 24 Sep 2025